Flux logs

How to monitor the Flux logs with Loki and Grafana

The Flux controllers follow the Kubernetes structured logging conventions. These logs can be collected and analyzed to monitor the operations of the controllers.

The fluxcd/flux2-monitoring-example repository provides a ready-made example setup to get started with monitoring Flux, which includes Loki-stack to collect logs from all the Flux controllers and explore them using Grafana. It is recommended to set up the monitoring example before continuing with this document to follow along. Before getting into Loki and Grafana setup, the following sections will describe the Flux logs and how to interpret them.

Controller logs

The default installation of Flux controllers write logs to stderr in JSON format at the info log level. This can be configured using the --log-encoding and --log-level flags in the controllers. Refer to the flux-system kustomization for an example of how to patch the Flux controllers with flags. The following example patch snippet can be appended to the existing set of patches to add a log level flag and change the log level of the controller to debug.

- op: add
  path: /spec/template/spec/containers/0/args/-
  value: --log-level="debug"

Structured logging

The Flux controllers support structured logging with the following common labels:

  • level can be debug, info or error
  • ts timestamp in the ISO 8601 format
  • msg info or error description
  • error error details (present when level is error)
  • controllerGroup the Flux CR group
  • controllerKind the Flux CR kind
  • name The Flux CR name
  • namespace The Flux CR namespace
  • reconcileID the UID of the Flux reconcile operation

Sample of an info log produced by kustomize-controller:

{
  "level": "info",
  "ts": "2023-08-16T09:36:41.286Z",
  "controllerGroup": "kustomize.toolkit.fluxcd.io",
  "controllerKind": "Kustomization",
  "name": "redis",
  "namespace": "apps",
  "msg": "server-side apply completed",
  "revision": "main@sha1:30081ad7170fb8168536768fe399493dd43160d7",
  "output": {
    "ConfigMap/apps/redis": "created",
    "Deployment/apps/redis": "configured",
    "HorizontalPodAutoscaler/apps/redis": "deleted",
    "Service/apps/redis": "unchanged",
    "Secret/apps/redis": "skipped"
  }
}

Sample of an error log produced by kustomize-controller:

{
  "level": "error",
  "ts": "2023-08-16T09:36:41.286Z",
  "controllerGroup": "kustomize.toolkit.fluxcd.io",
  "controllerKind": "Kustomization",
  "name": "redis",
  "namespace": "apps",
  "msg": "Reconciliation failed after 2s, next try in 5m0s",
  "revision": "main@sha1:f68c334e0f5fae791d1e47dbcabed256f4f89e68",
  "error": "Service/apps/redis dry-run failed, reason: Invalid, error: Service redis is invalid: spec.type: Unsupported value: Ingress"
}

The log labels shown above can be used to query for specific types of logs. For example, error logs can be queried using the error label, the output of successful reconciliation of Kustomization can be queried using the output label, the logs about a specific controller can be queried using the controllerKind label.

Querying logs associated with resources

For querying logs associated with particular resources, the flux logs CLI command can be used. It connects to the cluster, fetches the relevant Flux logs, and filters them based on the query request. For example, to list the logs associated with Kustomization monitoring-configs:

$ flux logs --kind=Kustomization --name=monitoring-configs --namespace=flux-system --since=1m
...
2023-08-22T18:35:45.292Z info Kustomization/monitoring-configs.flux-system - All dependencies are ready, proceeding with reconciliation
2023-08-22T18:35:45.348Z info Kustomization/monitoring-configs.flux-system - server-side apply completed
2023-08-22T18:35:45.380Z info Kustomization/monitoring-configs.flux-system - Reconciliation finished in 88.208385ms, next run in 1h0m0s

Refer to the flux logs CLI docs to learn more about it.

Log aggregation with Grafana Loki

In the monitoring example repository, the monitoring configurations can be found in the monitoring/ directory. monitoring/controllers/ directory contains the configurations for deploying kube-prometheus-stack and loki-stack. We’ll discuss loki-stack below. For Flux metrics collection using Prometheus, refer to the Flux Prometheus metrics docs.

The configuration in the monitoring/controllers/loki-stack directory creates a HelmRepository for the Grafana helm-charts and a HelmRelease to deploy the loki-stack chart in the monitoring namespace. Please see the values used for the chart and modify them accordingly.

Once deployed, Loki and Promtail Pods get created, and Loki is added as a data source in Grafana. Promtail aggregates the logs from all the Pods in every node and sends them to Loki. Grafana can be used to query the logs from Loki and analyze them. Refer to the LogQL docs to see examples of queries and learn more about querying logs.

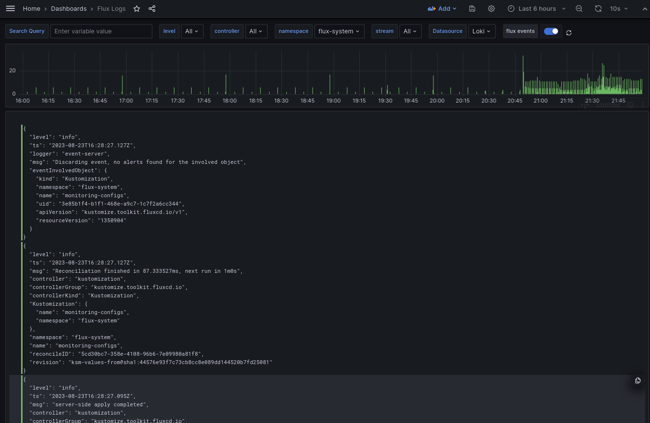
Grafana dashboard

The example monitoring setup provides a Grafana dashboard in monitoring/configs/dashboards/logs.json that queries and shows logs from all the Flux controllers.

Control plane logs:

Control plane logs dashboard

This can be used to browse logs from all the Flux controllers in a centralized manner.